쿠버네티스에서, HorizontalPodAutoscaler는 워크로드 리소스(예: 디플로이먼트 또는 스테이트풀셋)를 자동으로 업데이트하며, 워크로드의 크기를 수요에 맞게 자동으로 스케일링하는 것을 목표로 한다.
→ 부하 증가에 대해 파드를 더 배치하는 것을 뜻한다.
부하량이 줄어들고, 파드의 수가 최소 설정값 이상인 경우 HPA는 스케일 다운을 지시한다.
알고리즘
원하는 레플리카 수 = ceil[현재 레플리카 수 * ( 현재 메트릭 값 / 원하는 메트릭 값 )]
예시 - 1
현재 메트릭 값 200m, 원하는 값 100m인 경우 200/100 = 2
레플리카 수는 2배가 된다.
예시 - 2
현재 메트릭 값 50m, 원하는 값 100m인 경우 50/100 = 0.5
레플리카 수는 1/2배가 된다.
yaml 파일 작성
autoscaling.yaml
apiVersion: autoscaling/v2beta2
kind: HorizontalPodAutoscaler
metadata:
name: hpa
namespace: default
spec:
scaleTargetRef:
apiVersion: apps/v1
kind: Deployment
name: hpa
minReplicas: 2
maxReplicas: 5
metrics:
- type: Resource
resource:
name: cpu
target:
type: Utilization
averageUtilization: 50 ## pod cpu average
- type: Resource
resource:
name: memory
target:
type: AverageValue
averageValue: 1.5Gi ## pod memory average
behavior:
scaleDown:
stabilizationWindowSeconds: 120
hpa describe
Name: hpa
Namespace: default
Labels: <none>
Annotations: <none>
CreationTimestamp: Mon, 26 Jul 2021 14:57:05 +0900
Reference: Deployment/hpa
Metrics: ( current / target )
resource memory on pods: 816898048 / 1536Mi
resource cpu on pods (as a percentage of request): 4% (4m) / 50%
Min replicas: 2
Max replicas: 5
Behavior:
Scale Up:
Stabilization Window: 0 seconds
Select Policy: Max
Policies:
- Type: Pods Value: 4 Period: 15 seconds
- Type: Percent Value: 100 Period: 15 seconds
Scale Down:
Stabilization Window: 120 seconds
Select Policy: Max
Policies:
- Type: Percent Value: 100 Period: 15 seconds
Deployment pods: 2 current / 2 desired
Scale up
HPA가 정상 상태에 도달 할 때까지 15초 마다 4개의 파드 또는 현재 실행 중인 레플리카의 100%가 추가된다.
Scale Down
Scale Down:
Stabilization Window: 120 seconds
Select Policy: Max
Policies:
- Type: Percent Value: 100 Period: 15 seconds
Down sacle 안정화 윈도우를 2분동안 제공
behavior:
scaleDown:
policies:
- type: Percent
value: 10
periodSeconds: 60
HPA에 의해 파드가 제거되는 속도를 분당 10%로 제한
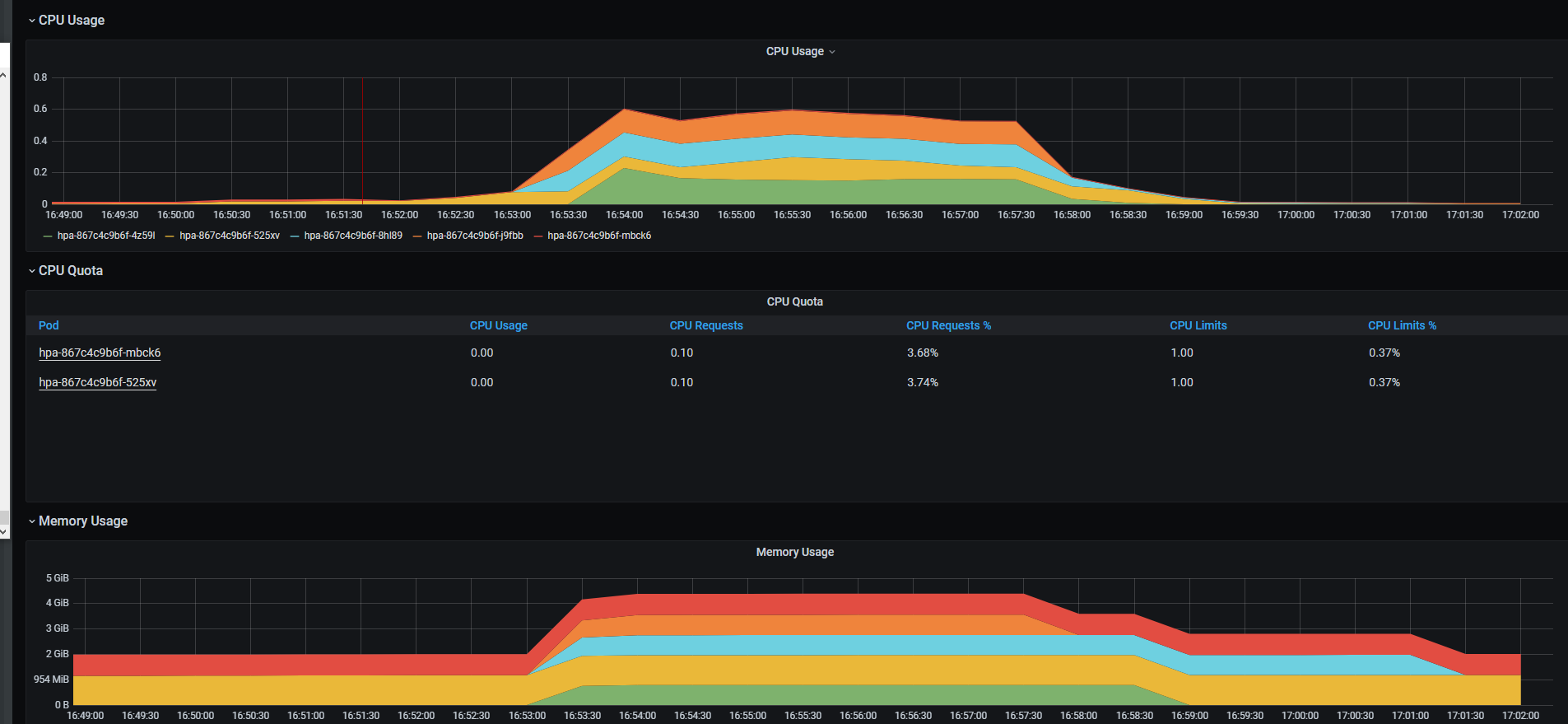
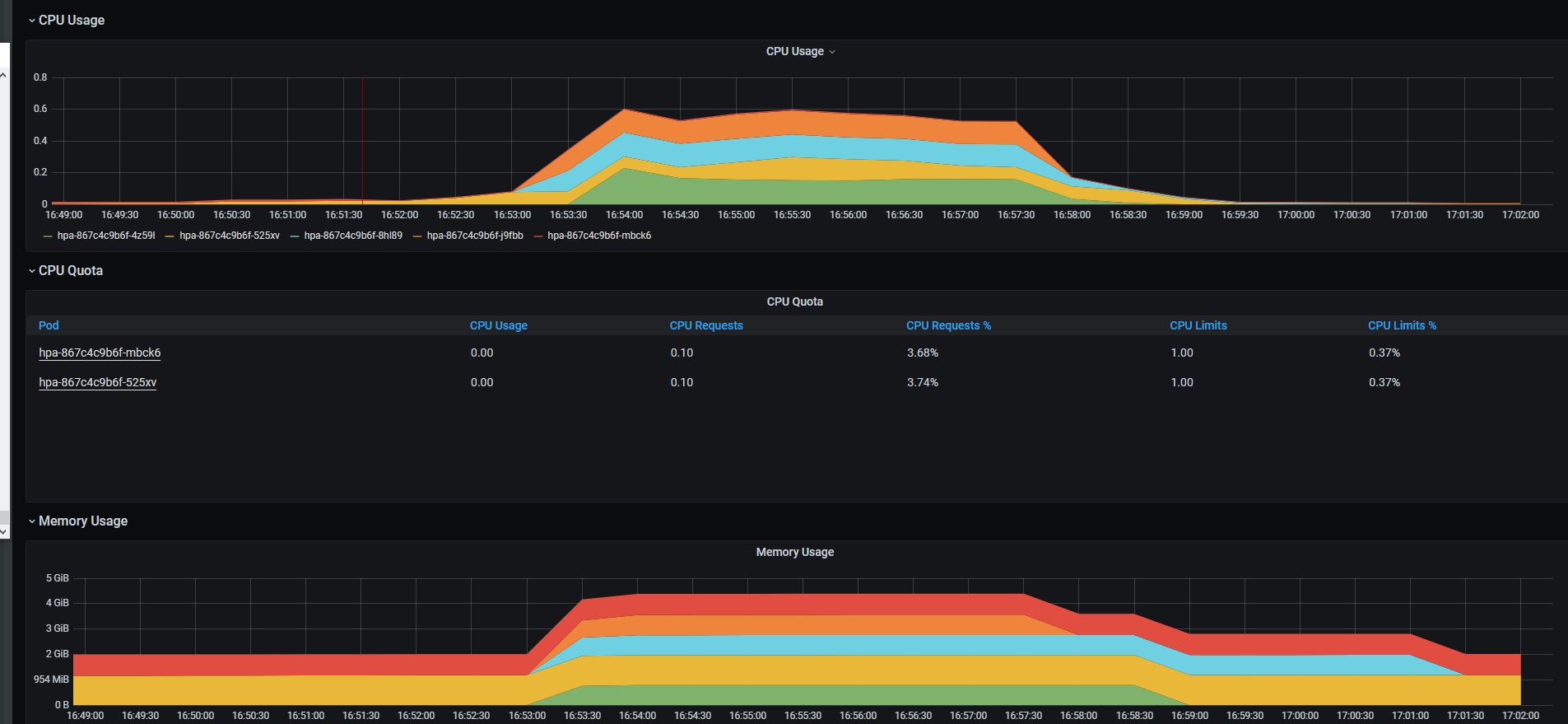
부하 테스트
60초 동안 100명의 사용자가 50번 접속 시도


resources monitoring by prometheus

check hpa data
kubectl get hpa
root@jv0535 [~]k get hpa
NAME REFERENCE TARGETS MINPODS MAXPODS REPLICAS AGE
hpa Deployment/hpa 1004662784/1536Mi, 72%/50% 2 5 5 126m
kubectl describe hap
Events:
Type Reason Age From Message
---- ------ ---- ---- -------
Normal SuccessfulRescale 20m horizontal-pod-autoscaler New size: 5; reason: cpu resource utilization (percentage of request) above target
Normal SuccessfulRescale 15m horizontal-pod-autoscaler New size: 4; reason: All metrics below target
Normal SuccessfulRescale 14m horizontal-pod-autoscaler New size: 3; reason: All metrics below target
Normal SuccessfulRescale 9m42s horizontal-pod-autoscaler New size: 3; reason: cpu resource utilization (percentage of request) above target
Normal SuccessfulRescale 5m56s (x3 over 71m) horizontal-pod-autoscaler New size: 2; reason: All metrics below target
https://kubernetes.io/ko/docs/tasks/run-application/horizontal-pod-autoscale/
'Cloud-native > Kubernetes' 카테고리의 다른 글
| [Kubernetes]What are PV and PVC in Kubernetes? (0) | 2022.05.12 |
|---|---|
| [Kubernetes]kubectl command 자동 완성 (0) | 2022.05.12 |
| [Kubernetes]How to use Kubernetes Headless service (0) | 2022.05.10 |
| [Kubernetes]How to use Kubernetes ExternalName (0) | 2022.05.10 |
| [Kubernetes]How to use Kubernetes LoadBalancer (0) | 2022.05.10 |