Purpose
monitoring real time resources provided by OS
스카우터를 이용하여 호스트 서버(OS) 실시간 모니터링하기

Scouter에는 모니터링 항목을 크게 두가지로 구분한다.
- Performance Counter: 시간에 따라 변하는 값을 실시간 차트 형태로 보여준다.
- Object Request: 사용자가 특정 성능 정보를 요청하여 조회하는 기능
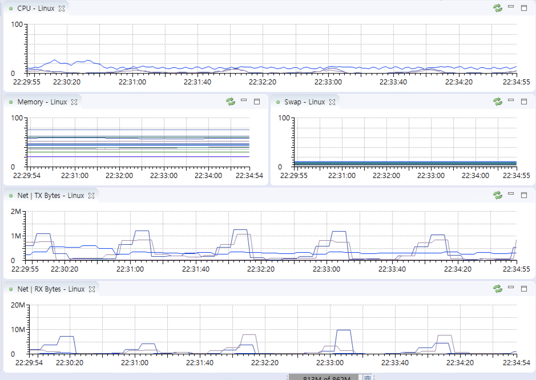
CPU, Memory, Net graphs

CPU monitoring

안정적인 시스템 운영을 위한 CPU 사용률 기준
CPU 사용률: 70% 이하
CPU Run Queue: CPU 코어당 3개 이하
Memory monitoring
용어정의

Performance Counter

Network monitoring
Socket state transition diagram

https://commons.wikimedia.org/wiki/File:Tcp_state_diagram_fixed_new.svg
Performance Counter

Object Request
실행되고 있는 HOST AGENT에 TCP 프로토콜로 명령을 수행하여 결과를 표현할 수 있다.
요청하는 순간의 값들을 보여준다. (새로고침 필요)



Configure
Host Agent의 설정 값을 조회하고 변경할 수 있다.


오른쪽에 값을 더블클릭하면 config를 추가할 수 있다.
경우에 따라 재시작이 요구된다.
Properties


- main counter
아래의 Perf를 의미한다

'Observability > Scouter' 카테고리의 다른 글
| [Scouter]Scouter로 애플리케이션 모니터링하는 방법 (0) | 2022.05.03 |
|---|---|
| [Scouter]What are Heap Memory and Garbage Collection(GC) (0) | 2022.05.03 |
| [Scouter]기본 사용법과 필수 그래프 목록 (0) | 2022.05.03 |
| [Scouter]Install Scouter host and java agent (0) | 2022.05.02 |
| [Scouter]Install Scouter Server(collector) and client (4) | 2022.05.02 |